@Haojy
Bonsoir
en auto:

Voilà
ce soir la 5G est réapparu comme par magie.Je
te mets les copies d'écran des infos en ce qui concerne la 5G j'ai vraiment
aucune réception en bas.
Ludo_routeur4G.fr

5G

Moi
ce qui me paraît bizarre c'est qu'il faut que je sois obligatoirement en B28
700 et je dois désactiver sois là 1800 ou la 2600 pour être en 5G. J'y
comprends plus rien.
Je
te mets aussi les speedtest réalisé en 4G 700 + 1800 + 2600 et je te mets aussi
le test en 5G réaliser avec les bandes de fréquences 700 + 2600.4g+
5g
Si
je désactive la 700 et que je laisse la 1800 et la 2600 je n'ai pas de 5G.
surement le paramétrer l'antenne je ne sais pas mais ce midi par exemple il y
avait absolument pas de 5G c'est revenu vers 18h.
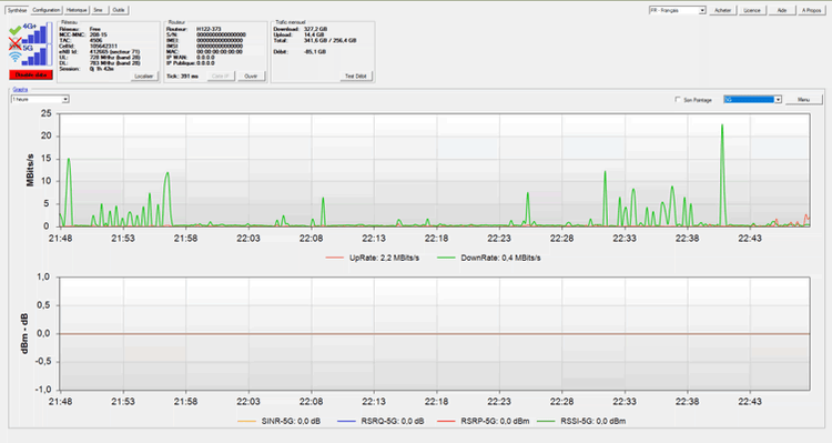
Je
te mets aussi une capture d'écran on voit un moment où la 5G disparaît le rsrp
devient meilleur.

Un
dernier speedtest avant d'aller me coucher en 5G et en 4G plus5G
4G+ 1800+700+2600
Je
ne trouve pas l'onglet API comme toi sur mon elle LTE HEt
toi tu as quoi comme type de débit en 4G + et 5G sur la bande 700 près de chez
toi.
Pour
répondre aussi à ta question ce weekend non j'ai juste régler les antenne je
n'ai eu l'apparition de la 5G que dimanche soir vers 22h. avec en plus une moin bonne réception.
Du
coup pour résumer j'ai quelques questions:
1
Est-ce normal d'avoir beaucoup moins de débit en 5G quand 4g +?
2 Est-ce
normal que je vois afficher sur LTE H 700 B28?
3 Est-ce
normal qu'il faille désactiver 1800 ou 2600 pour avoir la 5G?4 Est-ce
normal aussi dans LTE H d'être obligé de mettre obligatoirement la 700 B28 en bande Montante (LU) pour avoir la 5G?
Merci
pour tout et bonne nuit